
2025年10月16日,山东省热电设计院与山东赫达碳能科技有限公司战略合作交流会在赫达集团总部召开,山东省热电设计院刘博院长、常务副院长夏增森,赫达公司集团总裁包腊梅,赫达碳能总经理李振建出席会议,双方就低温烟气余热回收系统的研发和推广应用进行了深入交流,并签订了战略合作协议,携手促进山东热力回收市场节能低碳新发展。
此次合作,双方将充分发挥各自在技术、资源及市场等方面的优势。山东省热电设计院凭借其深厚的行业经验和专业技术,为项目提供坚实的设计与规划支持;赫达碳能则依托自身在低温烟气余热回收系统领域的创新成果与实践经验,确保技术的先进性与可靠性。通过紧密合作,双方致力于打造更具竞争力的节能低碳解决方案,推动山东热力回收市场向高效、绿色、可持续方向迈进,为行业树立新的标杆,共同为我国的碳达峰、碳中和目标贡献力量。
在签约仪式上,刘博院长表示,此次与赫达碳能的合作是设计院在节能低碳领域的重要布局,双方后续要强强联合,一起在节能项目,低碳减排,能耗标准优化等多个领域上携手共进,推动行业绿色健康发展。包腊梅总裁也强调,赫达集团一直致力于推动可持续发展,此次合作是集团战略的重要一环,希望通过双方的共同努力,为山东乃至全国的节能低碳事业做出更大贡献。李振建总经理则详细介绍了低温烟气余热回收系统的技术特点和应用前景,表示将全力以赴确保项目的顺利实施。
关于山东省热电设计院
山东省热电设计院(SDHEEPDI)创建于1993年,是集电力、市政、新能源、环保等工程咨询、设计和工程总承包于一体的综合性设计单位。建院三十年来在激烈的市场竞争中牢固树立了以咨询设计和延伸服务两大主体协调发展的工作思路,坚持“企业平台化、业务核心化、人才专业化、内部市场化”的经营理念,积极践行“为热电企业全生命周期提供智力服务”的价值主张,努力建设成为国际接轨与智能服务相结合的新型设计院。
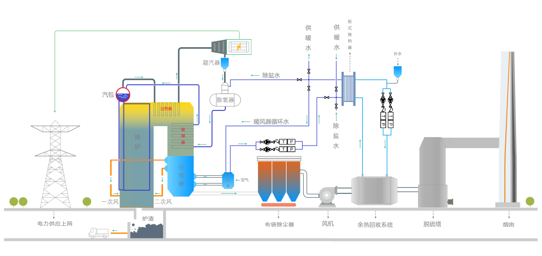
关于低温烟气余热回收系统
低温烟气余热回收由耐腐蚀烟水换热器、仪表、阀门及换气系统组成。其中核心部位石墨管烟水换热器是基于热固性高分子酚醛树脂与石墨通过挤压成型得到高分子石墨换热管,可以在205℃工况下长期稳定工作,特别适合回收烟气酸露点温度以下的低品位热量,该产品可以大大提高余热回收程度,显著提高整厂效率。 同时通过深度冷却,可以将进入脱硫系统的烟气温度降低到80℃以下,节约脱硫系统的水消耗量,特别有利于电厂耗水指标的改善。
此次山东省热电设计院与赫达碳能的战略合作,是锚定国家 “双碳” 目标、破解热力行业碳排放难题的关键实践。这一合作深度契合赫达集团 “让人类更健康,让环境更友好” 的愿景,未来赫达将持续助力国家 “双碳” 目标达成,为可持续发展注入动能。
万生优配提示:文章来自网络,不代表本站观点。